Перейти к основному содержимому
Перейти к основному содержимому

Начало работы с ClickStack

Начало работы с ClickStack просто благодаря доступности предустановленных образов Docker. Эти образы основаны на официальном Debian пакете ClickHouse и доступны в нескольких дистрибутивах, чтобы соответствовать различным сценариям использования.

Локальное развертывание

Самый простой вариант - это дистрибутив с одним образом, который включает все основные компоненты стека в одном пакете:

  • HyperDX UI
  • OpenTelemetry (OTel) collector
  • ClickHouse

Этот универсальный образ позволяет вам запустить весь стек одной командой, что делает его идеальным для тестирования, экспериментов или быстрого развертывания локально.

Развертывание стека с помощью docker

Следующая команда запустит collector OpenTelemetry (на портах 4317 и 4318) и HyperDX UI (на порту 8080).

docker run -p 8080:8080 -p 4317:4317 -p 4318:4318 docker.hyperdx.io/hyperdx/hyperdx-all-in-one
Сохранение данных и настроек

Чтобы сохранить данные и настройки между перезапусками контейнера, пользователи могут изменить вышеуказанную команду docker, чтобы смонтировать пути /data/db, /var/lib/clickhouse и /var/log/clickhouse-server.

Например:


# modify command to mount paths
docker run \
  -p 8080:8080 \
  -p 4317:4317 \
  -p 4318:4318 \
  -v "$(pwd)/.volumes/db:/data/db" \
  -v "$(pwd)/.volumes/ch_data:/var/lib/clickhouse" \
  -v "$(pwd)/.volumes/ch_logs:/var/log/clickhouse-server" \
  docker.hyperdx.io/hyperdx/hyperdx-all-in-one

Перейдите по адресу http://localhost:8080, чтобы получить доступ к HyperDX UI.

Создайте пользователя, указав имя пользователя и пароль, соответствующие требованиям к сложности.

HyperDX UI

HyperDX автоматически подключится к локальному кластеру и создаст источники данных для логов, трассировок, метрик и сессий - позволяя вам сразу же исследовать продукт.

Исследуйте продукт

С развернутым стеком попробуйте один из наших наборов данных.

Чтобы продолжить использование локального кластера:

  • Пример набора данных - Загрузите пример набора данных из нашей публичной демонстрации. Диагностируйте простую проблему.
  • Локальные файлы и метрики - Загрузите локальные файлы и мониторьте систему на OSX или Linux, используя локальный OTel collector.

Кроме того, вы можете подключиться к демо-кластеру, где вы сможете исследовать более крупный набор данных:

Развертывание с ClickHouse Cloud

Пользователи могут развернуть ClickStack в ClickHouse Cloud, извлекая выгоду от полностью управляемого, безопасного бэкенда, сохраняя полный контроль над потоками приема данных, схемами и рабочими процессами наблюдаемости.

Создание сервиса ClickHouse Cloud

Следуйте руководству по началу работы с ClickHouse Cloud, чтобы создать сервис.

Скопируйте детали подключения

Чтобы найти детали подключения для HyperDX, перейдите в консоль ClickHouse Cloud и нажмите кнопку Connect на боковой панели.

Скопируйте детали HTTP подключения, в частности, HTTPS конечную точку (endpoint) и пароль.

Connect Cloud
Развертывание в производственной среде

Хотя мы будем использовать пользователя default для подключения HyperDX, мы рекомендуем создать выделенного пользователя, когда вы переходите в производство.

Развертывание с помощью docker

Откройте терминал и экспортируйте учетные данные, скопированные выше:

export CLICKHOUSE_USER=default
export CLICKHOUSE_ENDPOINT=<YOUR HTTPS ENDPOINT>
export CLICKHOUSE_PASSWORD=<YOUR_PASSWORD>

Запустите следующую команду docker:

docker run -e CLICKHOUSE_ENDPOINT=${CLICKHOUSE_ENDPOINT} -e CLICKHOUSE_USER=default -e CLICKHOUSE_PASSWORD=${CLICKHOUSE_PASSWORD} -p 8080:8080 -p 4317:4317 -p 4318:4318 docker.hyperdx.io/hyperdx/hyperdx-all-in-one

Это откроет collector OpenTelemetry (на портах 4317 и 4318) и HyperDX UI (на порту 8080).

Перейдите по адресу http://localhost:8080, чтобы получить доступ к HyperDX UI.

Создайте пользователя, указав имя пользователя и пароль, которые соответствуют требованиям к сложности.

HyperDX Login

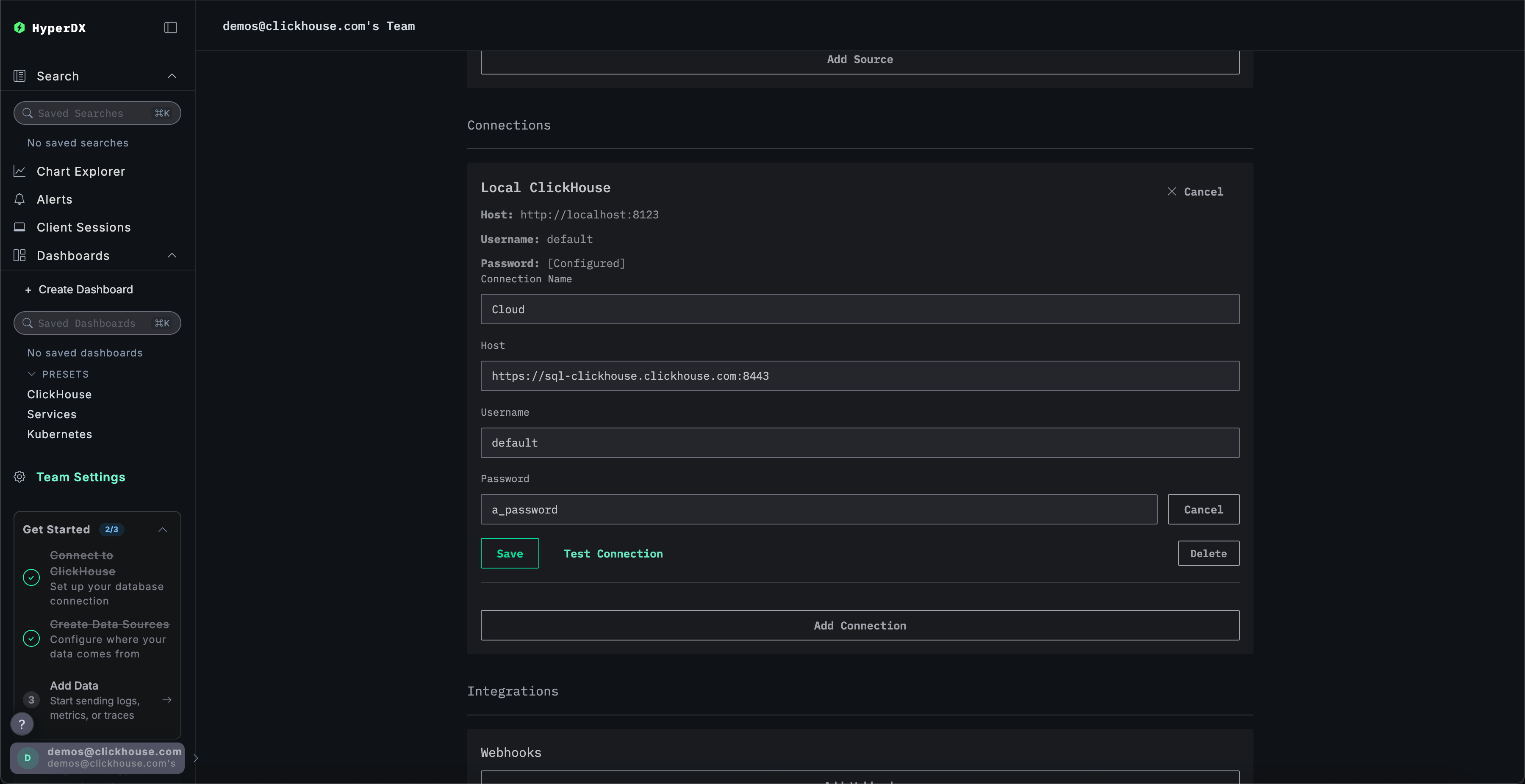
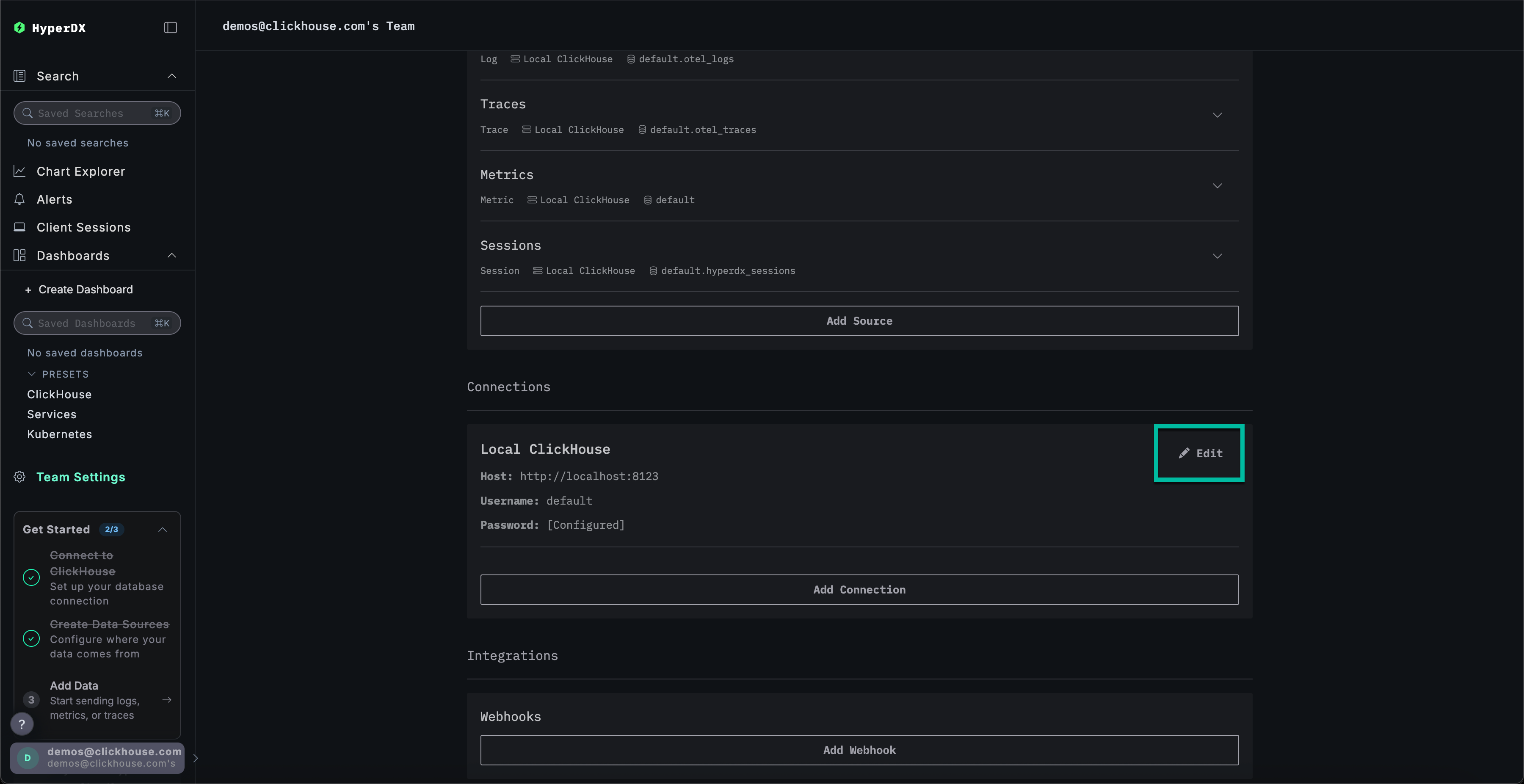
Создание соединения ClickHouse Cloud

Перейдите в Team Settings и нажмите Edit для Local Connection:

Edit Connection

Переименуйте соединение в Cloud и заполните последующую форму с вашими учетными данными сервиса ClickHouse Cloud перед нажатием Save:

Create Cloud connection

Исследуйте продукт

С развернутым стеком попробуйте один из наших наборов данных.

  • Пример набора данных - Загрузите пример набора данных из нашей публичной демонстрации. Диагностируйте простую проблему.
  • Локальные файлы и метрики - Загрузите локальные файлы и мониторьте систему на OSX или Linux, используя локальный OTel collector.

Локальный режим

Локальный режим - это способ развертывания HyperDX без необходимости аутентификации.

Аутентификация не поддерживается.

Этот режим предназначен для быстрого тестирования, разработки, демонстраций и отладки случаев, когда аутентификация и сохранение настроек не являются необходимыми.

Хостимая версия

Вы можете использовать хостимую версию HyperDX в локальном режиме, доступную по адресу play.hyperdx.io.

Самостоятельно размещаемая версия

Запуск с помощью docker

Образ локального режима самоуправляемой версии поставляется с предварительно настроенным OpenTelemetry collector и сервером ClickHouse. Это упрощает прием телеметрических данных из ваших приложений и их визуализацию в HyperDX с минимальной настройкой. Чтобы начать работу с самоуправляемой версией, просто запустите контейнер Docker с нужными перенаправлениями портов:

docker run -p 8080:8080 docker.hyperdx.io/hyperdx/hyperdx-local

Вас не попросят создать пользователя, поскольку локальный режим не включает аутентификацию.

Завершение учетных данных подключения

Чтобы подключиться к своему внешнему кластеру ClickHouse, вы можете вручную ввести свои учетные данные подключения.

Кроме того, для быстрого исследования продукта вы также можете нажать Connect to Demo Server, чтобы получить доступ к предзагруженным наборам данных и попробовать ClickStack без необходимости в настройке.

Credentials

Если вы подключаетесь к демо-серверу, пользователи могут исследовать набор данных с помощью инструкций по демонстрационному набору данных.